热线电话:0731-85235418180-7514-3255
当前位置: 首页 > 产品展示 > 软化水设备
<>
网管叠压供水设备
产品型号:
ZLWB
产品分类:
软化水设备
产品品牌:
中梁供水
控制方式:
一用一备、两用一备、三用一备、一控二、一控三、一控四等。
产品简介:
无负压供水系统是采用先进的微机控制技术,结合高性能变频调速器,根据生活用水量的多少自动调节水泵转速或增减运行水泵的台数,实现恒压供水。该系列无负压供水系统设备压力稳定可靠,高效节能,是生活小区、自来水厂、工矿企业等理想的供水设备。
详细信息

您有任何问题,可以拨打24小时服务热线:0731-85235418

一、选择我们的六大理由: 
1、好品牌,信誉高,通过各种严格的资质认证,质量有保证!
2、高科技企业,十年专业制造变频供水设备经验,数十项专利,放心!
3、不只是卖产品,我们还免费给客户提供完整的供水解决方案,全程跟踪服务,超值!
4、选材严格,元器件全由品牌店直供,性价比高!
5、每个项目量身定做,贴心!
6、操作简单,免费培训,质保期长,舒心!
7、统一服务电话咨询,24小时专人值班,维修快捷,安心!

 

二、传统供水设备产品的七大问题:
1、污染严重:自来水须先放入水池或水箱中,密封性差,经常会被杂物、赃物甚至动物尸体所污染,还会产生水垢、滋生细菌,严重影响用户身体健康。
2、投资高:需建设水池或水箱,建设费用高。
3、占地大:需修建水池或水箱,设备占地空间大,会侵占大量的商业用地,减少收入。
4、能耗高:因自来水须先放入水池或水箱中,然后再加压,导致市政管网压力利用率为零,严重浪费能源。
5、浪费严重:水池大多采用土建结构,经常会发生渗、跑、漏等现象,因污染严重,还需要定期使用大量的水进行清洗,浪费现象严重。
6、安装复杂:因要修建水箱或水池,安装复杂,施工周期长。
7、维护费用高:需定期进行清洗、消毒等维护工作,后期清洁维护费用大。
 
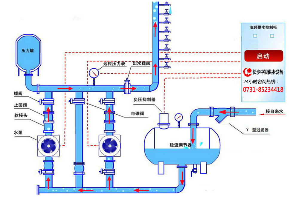
三、管网叠压供水设备原理图:

四、产品安装现场实拍:

1535591760509906.jpg1535591744375629.jpg


为您推荐